ChemE Sports
Diagram showing an overview of the virtual Chem-E Sports chemical plant
What is Cheme Sports?
Chem-E-Sports is a competitive process-engineering simulation where teams operate a virtual chemical plant using both an online simulator and a VR outside-operator interface. In groups of four, students work against the clock to maintain safe operations, troubleshoot issues, and optimize plant performance based on mission objectives. It’s an engaging way to gain hands-on process engineering experience while collaborating with peers in a high-pressure, realistic environment.
The Chem-E Sports team competing against other schools at the National AIChE Conference in Boston
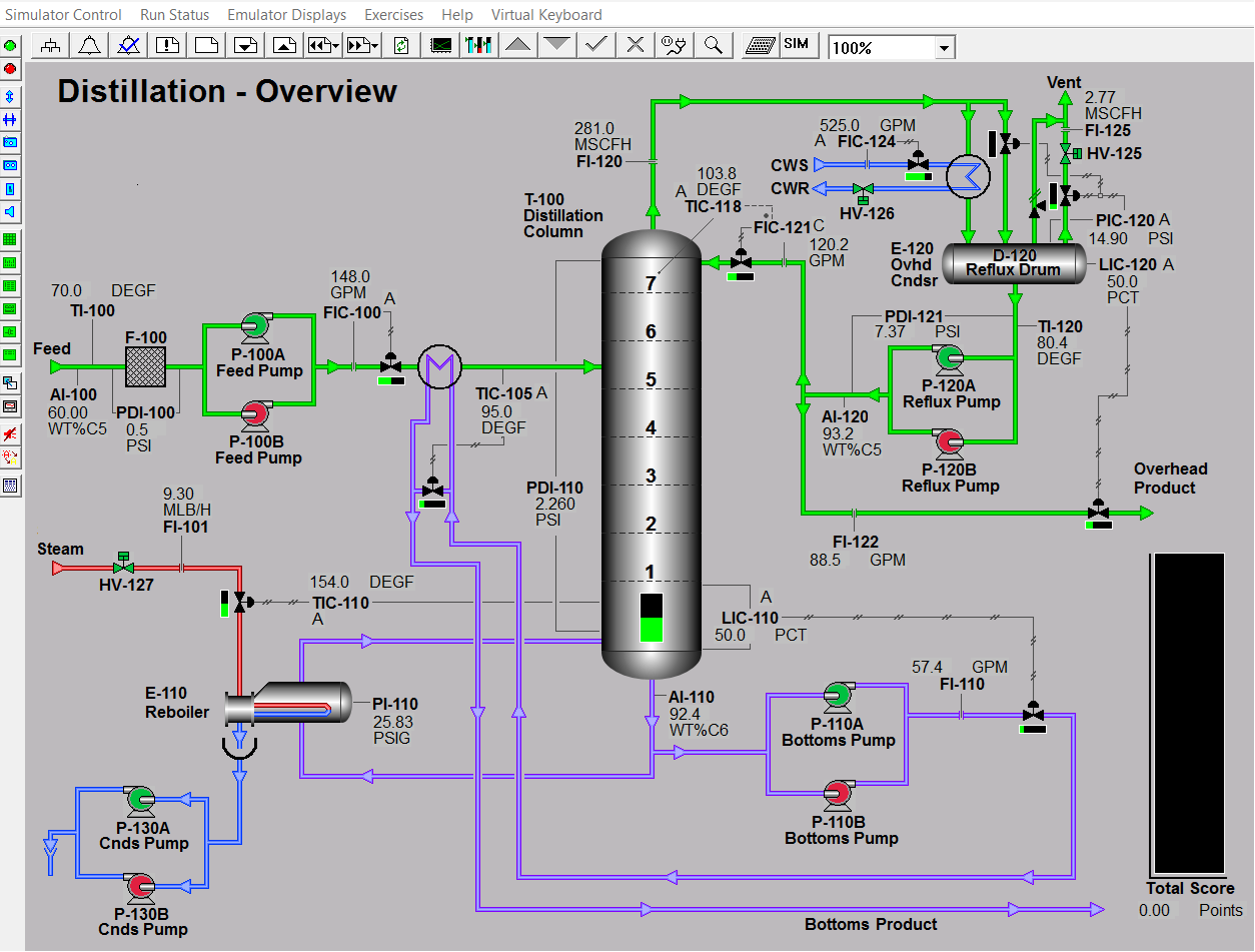
An overview of the distillation column in the virtual chemical plant UI
Our Virginia Tech AIChE chapter launched its involvement in Chem-E-Sports in Fall 2025, and we’re excited to continue growing the program. We hold weekly practices throughout the semester and compete at AIChE conferences across the country. Whether you’re interested in process safety, control systems, or simply want to challenge yourself, Chem-E-Sports offers a unique and rewarding opportunity.
The Fall 2025 Chem-E Sports team at the 2025 National AIChE Conference in Boston
Interested?
For those looking to learn more or in potentially join the team, you can reach out to Avy Aparicio at aapari19@vt.edu with any questions. Keep an eye out on our social medias for announcements and updates!

